Решение задачи организовать стабильное VPN подключение в России в 2026 году, которым будет удобно пользоваться.
Вводные
Санкт-Петербург
Центральный район
Ростелеком
Что купить?
Keenetic Sprinter KN-3711
Базовая модель поддерживающая все необходимые технологии. Вот краткая выдержка чем она хороша в связке с Amnezia VPN:
1. Аппаратная поддержка шифрования
Sprinter оснащен чипом с поддержкой AES-NI (аппаратное ускорение шифрования). Это критично для VPN: роутер не «захлебывается» при обработке тяжелого трафика, сохраняя высокую скорость интернета даже при активном туннеле.
2. Поддержка современных протоколов
Amnezia VPN позволяет поднимать такие протоколы, как Shadowsocks, Xray (VLESS/VMess) или WireGuard. Keenetic «из коробки» отлично работает с WireGuard, а через сторонние расширения или встроенные возможности позволяет гибко настраивать проксирование.
3. Выборочный обход (Policy Based Routing)
Это главная «фишка» Keenetic. Вам не нужно пускать весь трафик через VPN. Вы можете:
- Направить через VPN только телевизор или приставку.
- Создать список конкретных сайтов, которые будут идти через Amnezia, в то время как остальные (банки, госуслуги) будут работать через провайдера напрямую.
4. Стабильность «установил и забыл»
В отличие от дешевых роутеров, ОС KeeneticOS крайне стабильна. Если сервер Amnezia «отвалится» или сменит IP, роутер корректно обработает разрыв соединения, не допуская утечки вашего реального IP (функция Kill Switch).
5. Резервирование каналов
Если вы используете Amnezia на мобильном сервере, Sprinter может автоматически переключаться на резервный канал (например, через USB-модем), сохраняя работу VPN-туннеля.
ссылка на покупку
Amnezia Premium VPN
Кратко о главном:
1. Главные фишки для РФ
- Протоколы: Основной упор сделан на AmneziaWG (модифицированный WireGuard, который сложнее обнаружить) и XRay VLESS Reality. Последний сейчас считается «золотым стандартом» — он делает ваш трафик практически неотличимым от посещения обычного сайта.
- Универсальность: Подписка Premium дает доступ к готовым серверам в 20+ странах (включая P2P/торрент-локации), что избавляет от необходимости арендовать и настраивать свой сервер вручную.
2. Отзывы по стабильности (начало 2026)
- Домашний интернет: Работает стабильно у большинства провайдеров. Пользователи отмечают высокую скорость (до 200 Мбит/с на Premium-серверах), которой хватает для 4K-стриминга и YouTube без задержек.
- Мобильные сети (МТС, Билайн, Мегафон): Здесь ситуация сложнее. Из-за более агрессивных фильтров (DPI) протокол AmneziaWG иногда «штормит» или он подключается дольше обычного (до 1–2 минут). В таких случаях пользователи рекомендуют переключаться на VLESS Reality, который пробивает блокировки эффективнее.
- Приложение: На Android и iOS отзывы смешанные. Многие хвалят за простоту, но есть жалобы на «вылеты» в фоновом режиме на некоторых моделях (особенно Pixel и смартфоны с агрессивным энергосбережением) и некорректную работу раздельного туннелирования (Split Tunneling) на iOS.
ссылка на покупку
Важный нюанс: Amnezia VPN можно использовать и без роутера — приложения доступны для Android и iOS. Однако в этом случае управление ложится на пользователя: включать соединение и вручную обновлять нерабочие ключи придется самостоятельно, что не всегда удобно.
Настройка

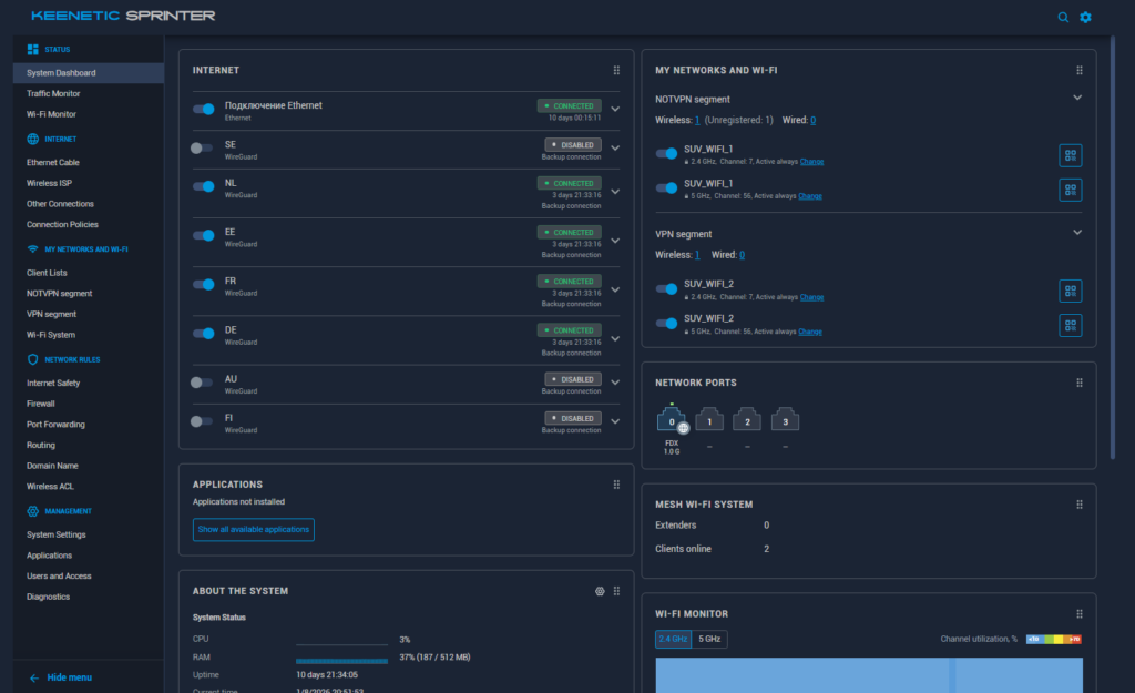
1. Настраиваем две WIFI сети:
—WIFI_1 в российский интернет
—WIFI_2 в не российский «заграничный» интернет
2. Добавляем сразу 5 разных VPN профилей, между которыми роутер будет при необходимости переключается сам.
3. Настраиваем VPN до домашнего роутера, чтобы пользоваться им удаленно. Небольшое уточнение — для этого нам нужно получить «белый IP» для домашнего интернета. Делается через звонок провайдеру, услуга стоит +120р в месяц к абонентской плате в среднем.

4. Настраиваем внешний доступ к панели администратора роутера, чтобы управлять им удаленно.
Полезные ссылки
| Актуальная информация по работе VPN сейчас | https://vpn.maximkatz.com/ |
| Провайдер, которые предлагает все вышеописанное сделать за вас) | https://naruzhu.store/ |
Отзыв



260110
Стабильная работа в теч 30 дней, звонки, все заблокированные сайты. Планируется настройка WIFI_3 с «умным» распределением трафика на основе анализа домена .ru или нет.
260206
Умерли все VPN подключения, кроме одного. В личном кабинете Amnezia выпущены новые ключи, добавлены, все снова работает. Пользователи ничего не заметили тк оставалось в живых одно подключение.
260319
Все по прежнему стабильно. За последний месяц только один раз отвалился и сам поднялся обратно один из тоннелей.
